Автор Тема: Околокрафтовский флуд  (Прочитано 2860505 раз)

Deviron, Лёха2009 и 8 Гостей просматривают эту тему.

Оффлайн Tander

  • Ветеран форума
  • ******
  • Сообщений: 3732
    • Efremoff
Re: Околокрафтовский флуд
« Ответ #12990 : Октября 03, 2017, 09:09:22 »
Городить - всмысле, что плата БП уже сделана так, что я должен привести туда отвод 50в от трансформатора. А щас нужно будет добавлять диоды, резисторы от анодного... Кстати, я вот вчера подключил один свой транс и обратил внимание, что он пока не подключенный - все ок, а подкидываю анодное и смещение - и транс начинает жутко греться, и смещение до диода по переменке есть, а после, по постоянке - почти нету - что-то с фазировкой анодной обмотки может быть? Хотя там же в анодной мост стоит выпрямительные...

Оффлайн Алексей Ф

  • Эксперт
  • *****
  • Сообщений: 2267
  • GuitarPlayer.Ru fan!
Re: Околокрафтовский флуд
« Ответ #12991 : Октября 03, 2017, 09:29:13 »
С анодного через емкость забирается, только решение это не надежное

Оффлайн runing

  • Живу на форуме
  • *******
  • Сообщений: 12572
  • Киев
Re: Околокрафтовский флуд
« Ответ #12992 : Октября 03, 2017, 10:17:10 »
С анодного через емкость забирается, только решение это не надежное

Ты про такое включение?

2241026-0

Оффлайн Dying Fetus

  • Moderator
  • *****
  • Сообщений: 10324
  • DIYng Fetus
    • http://cathar.ru
Re: Околокрафтовский флуд
« Ответ #12993 : Октября 03, 2017, 10:38:55 »
можно тогда с накала умножить на сколько хотите, не?

Оффлайн Tander

  • Ветеран форума
  • ******
  • Сообщений: 3732
    • Efremoff
Re: Околокрафтовский флуд
« Ответ #12994 : Октября 03, 2017, 10:51:34 »
runing, Да, я вот чот такое думал.... А чем ненадежное то? только я думаю что 2.2uF будет как-то многовато, я бы уменьшил до 1uF.

Насчет - че бы не взять сразу 6L6 - то только по одной причине - у меня лежит штук 20 6п3с, которые нужно куда-то задействовать. Я как-то их более-менее собрал по парам (получилось нормальных 4 пары, и еще 3 - с разницей до 2мА, остальные - пусть для разных SE лежат).

А пара самых простых 6L6 стоит денег, как пол транса.
Поэтому и мысль о том, чтобы взять транс на 330в, под 6п3с поставить ток в районе 20-22мА, а если клиент захочет 6Л6 или 5881 - то всегда пожалуйста - 330 переменки будет вполне достаточно. а тока (в трансе его 250мА) хватит за глаза. Минус - нету смещения. И я вот думаю - городить его с анодного, или просто поставить внутрь мелкий транс на 1-2ватта на 48в переменки. такого добра тоже навалом кстати, да и места в шасси более чем достаточно.

Оффлайн Rolly

  • Живу на форуме
  • *******
  • Сообщений: 9100
  • Мнение - не повод получить пулю сразу.
Re: Околокрафтовский флуд
« Ответ #12995 : Октября 03, 2017, 11:10:53 »
Ты про такое включение?
Через ёмкость, как в Ерасове пятнашке.

... и добавил:

Но там считать замороченней немного.
« Последнее редактирование: Октября 03, 2017, 11:12:26 от Rolly »

Оффлайн Tuvalu

  • Опытный
  • ****
  • Сообщений: 592
  • GuitarPlayer.Ru fan!
Re: Околокрафтовский флуд
« Ответ #12996 : Октября 03, 2017, 11:26:26 »
А не подскажет ли кто из благородных донов широкораспространенный n-канальный jfet с отсечкой от -4 до -6 вольт?
BF245C, у него ворота по Vgs-off хоть и чуть шире (3,2-7,5 В), но реально попадают в ваш диапазон. Ещё J109/MMBF109 (2-6 В). J108, J111 хоть вроде бы и перекрывают ваш диапазон (3-10 В), но я в паре сотен шт. из разных партий намерил 6,6-8,5 В. Ещё КП302В/КП302ВМ, у меня 13 шт. 4-х совершенно разных партий 70-80-х г.г. -  4,88 - 5,02 В; кстати, удивительный результат по разбросу.

Оффлайн Vitallka

  • Эксперт
  • *****
  • Сообщений: 1175
  • Антиум
Re: Околокрафтовский флуд
« Ответ #12997 : Октября 03, 2017, 12:24:55 »
можно тогда с накала умножить на сколько хотите, не?
Можно еще выпрямить накал и поставить dc-dc, типа xl6009, с некоторой доработкой.

Оффлайн Tander

  • Ветеран форума
  • ******
  • Сообщений: 3732
    • Efremoff
Re: Околокрафтовский флуд
« Ответ #12998 : Октября 03, 2017, 12:44:00 »
Накал в солдане в принципе выпрямляется. )) только дорабатывать XL6009 - проще мелкий транс на 48в поставить с мостом на борту. ))) цена такая же будет. после выпрямления мостом мы получим 65в, что с головой хватит для любых ламп. )

Оффлайн runing

  • Живу на форуме
  • *******
  • Сообщений: 12572
  • Киев
Re: Околокрафтовский флуд
« Ответ #12999 : Октября 03, 2017, 13:03:11 »
Накал в солдане в принципе выпрямляется. ))

В какой солдане?

Оффлайн Алексей Ф

  • Эксперт
  • *****
  • Сообщений: 2267
  • GuitarPlayer.Ru fan!
Re: Околокрафтовский флуд
« Ответ #13000 : Октября 03, 2017, 14:08:15 »
Ты про такое включение?

(Ссылка на вложение)
Типа. Там и одного полупериода хватит. Через 47 нан.
Мрет конденсатор - лампам привет.

Оффлайн Tuvalu

  • Опытный
  • ****
  • Сообщений: 592
  • GuitarPlayer.Ru fan!
Re: Околокрафтовский флуд
« Ответ #13001 : Октября 03, 2017, 14:25:11 »
Типа. Там и одного полупериода хватит. Через 47 нан.
Мрет конденсатор - лампам привет.
Откуда опасения, что может умереть хороший плёночный конденсатор? Ну, поставьте 47 нФ/1000 В, если так страшно.
А вообще-то, так можно сомневаться в любом элементе схемы. Например, пробьётся изоляция транса - и привет. Только не лампам, а жизни. И тому подобное. Короче, схема нормальная.

Оффлайн Tander

  • Ветеран форума
  • ******
  • Сообщений: 3732
    • Efremoff
Re: Околокрафтовский флуд
« Ответ #13002 : Октября 03, 2017, 14:29:12 »
А можно нарисовать как там заюзать один полупериод с конденсатором? взять от любого конца анодной через конденсатор 47nF на катод диода, и потом уже дальше - как обычно?

Оффлайн GeorgeM

  • Ветеран форума
  • ******
  • Сообщений: 5432
  • тайный агент sovietguitars.com на ГП
Re: Околокрафтовский флуд
« Ответ #13003 : Октября 03, 2017, 14:31:20 »
ага.

Оффлайн Tander

  • Ветеран форума
  • ******
  • Сообщений: 3732
    • Efremoff
Re: Околокрафтовский флуд
« Ответ #13004 : Октября 03, 2017, 14:35:32 »
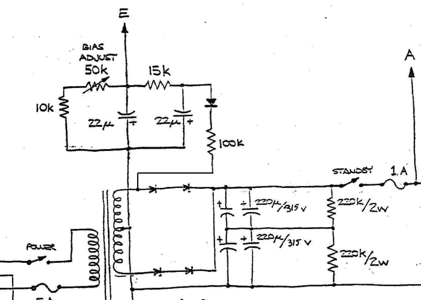
Я кстати еще такой вариант видел:

2241104-0

тут не конденсатор, а резистор в 100к взят. Чем плохо такое? Когда лампы холодные и ток не течет - то и на резисторе ничего не падает?