Автор Тема: Soldano Hot Rod 50 Plus - закос под клон.  (Прочитано 35938 раз)

0 Пользователей и 2 Гостей просматривают эту тему.

Оффлайн Мясников

  • Эксперт
  • *****
  • Сообщений: 1861
  • myasnikov-custom.com
    • https://www.youtube.com/channel/UCHZESeK456yYQQXrzjPVB8g
Re: Soldano Hot Rod 50 Plus - закос под клон.
« Ответ #240 : Февраля 19, 2013, 05:48:12 »
buncker, основная разница между хот-родами и сло в обвеске пота гейна. на этом различия между "плюсом" и сло заканчиваются, не считая разделительных конденсаторов в УМ и мест расположения оптопар.
"не плюс" отличается от них номиналами в катоде четвёртого каскада и отсутствием КП после него перед посылом.
самая разница в выходном трансе

Оффлайн Мяталист

  • Ветеран форума
  • ******
  • Сообщений: 5743
  • Будь как все. Собирай JCM 800 и SLO 100
Re: Soldano Hot Rod 50 Plus - закос под клон.
« Ответ #241 : Февраля 19, 2013, 08:36:02 »
как сделать коммутацию если нет средней точки на накальной обмотке?
используется силовой транс от сло. немецкий который.

Куда полетели напильники если ветер дует на югосевер?  :crazy:

Оффлайн shlema

  • Ветеран форума
  • ******
  • Сообщений: 6135
  • skiper
Re: Soldano Hot Rod 50 Plus - закос под клон.
« Ответ #242 : Февраля 19, 2013, 08:50:20 »
Мясников, расскажи хоть в чем там соль

Оффлайн Мясников

  • Эксперт
  • *****
  • Сообщений: 1861
  • myasnikov-custom.com
    • https://www.youtube.com/channel/UCHZESeK456yYQQXrzjPVB8g
Re: Soldano Hot Rod 50 Plus - закос под клон.
« Ответ #243 : Февраля 19, 2013, 14:51:50 »
читай ветку где Вова сло собирает, там в начале усе где то есть)

Оффлайн DatoG

  • Частый посетитель
  • **
  • Сообщений: 136
Re: Soldano Hot Rod 50 Plus - закос под клон.
« Ответ #244 : Февраля 21, 2013, 10:45:05 »
господа, а кто делал питание  оптопар без средней точки на обмотке 6.3в ?
знаю что надо сделать как в сло но вопрос в сопротивлениях . может кто то показать как правильно?

Оффлайн runing

  • Живу на форуме
  • *******
  • Сообщений: 12572
  • Киев
Re: Soldano Hot Rod 50 Plus - закос под клон.
« Ответ #245 : Февраля 21, 2013, 10:54:05 »
господа, а кто делал питание  оптопар без средней точки на обмотке 6.3в ?
знаю что надо сделать как в сло но вопрос в сопротивлениях . может кто то показать как правильно?

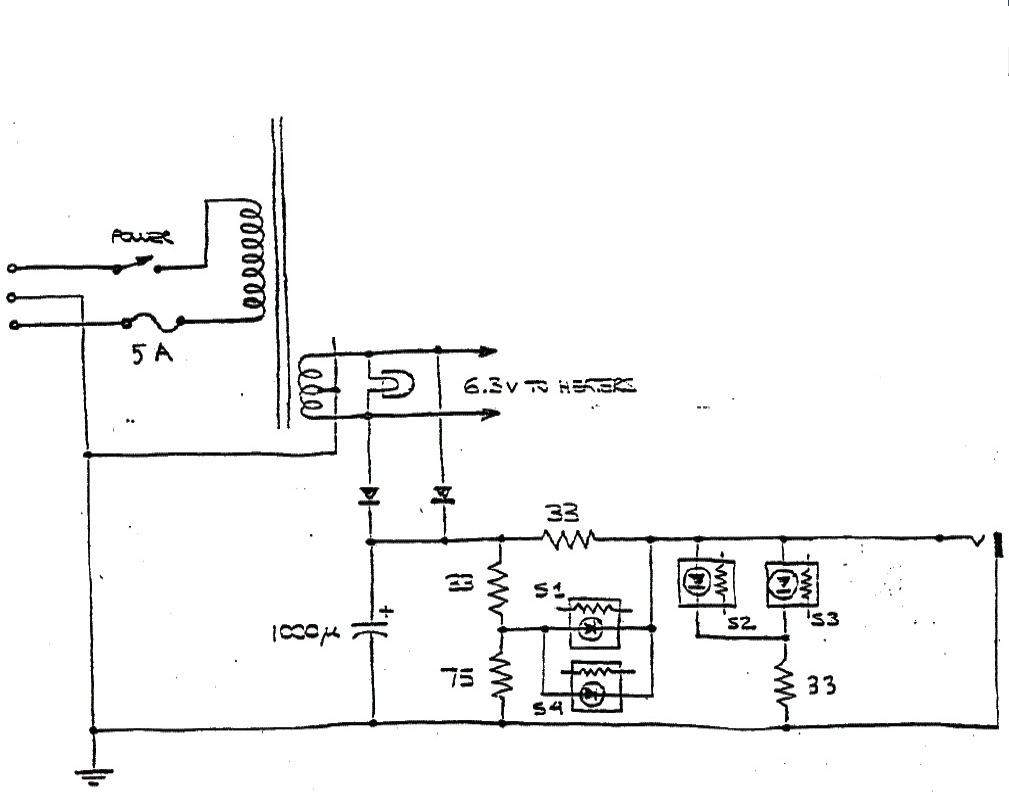
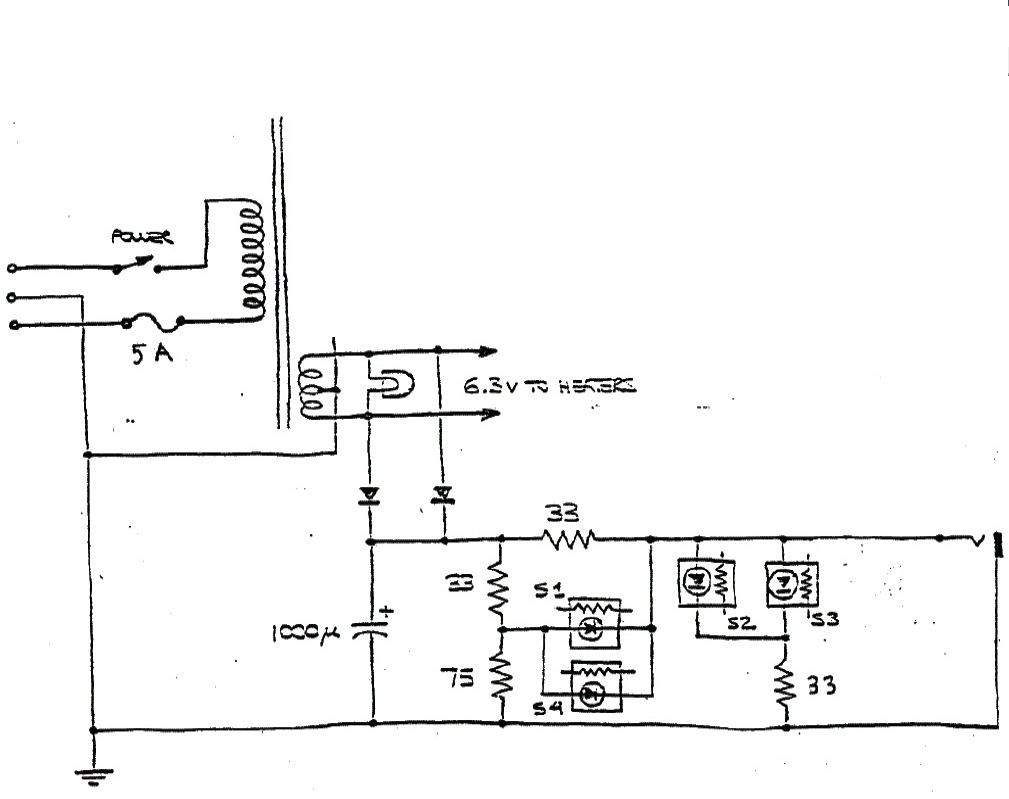
Я делал вот так. Все сопротивления как в схеме. Всё работает отлично.

898404-0

Оффлайн DatoG

  • Частый посетитель
  • **
  • Сообщений: 136
Re: Soldano Hot Rod 50 Plus - закос под клон.
« Ответ #246 : Февраля 21, 2013, 10:55:56 »
Я делал вот так. Все сопротивления как в схеме. Всё работает отлично.
(Ссылка на вложение)
это относится к сло.
а вопрос по питанию именно хот рода. там оптопары включаются попарно.

Оффлайн runing

  • Живу на форуме
  • *******
  • Сообщений: 12572
  • Киев
Re: Soldano Hot Rod 50 Plus - закос под клон.
« Ответ #247 : Февраля 21, 2013, 11:10:59 »
а вопрос по питанию именно хот рода.

Делай всё по схеме хотрода, питание подавай на мост с обмотки 6,3в без средней точки. Не понимаю твоей проблемы  ???

Оффлайн DatoG

  • Частый посетитель
  • **
  • Сообщений: 136
Re: Soldano Hot Rod 50 Plus - закос под клон.
« Ответ #248 : Февраля 21, 2013, 14:21:02 »
Делай всё по схеме хотрода, питание подавай на мост с обмотки 6,3в без средней точки. Не понимаю твоей проблемы  ???
если вместо двух диодов ставить мост то получается больше чем нужно.нужно гасить резистором но каким

Оффлайн runing

  • Живу на форуме
  • *******
  • Сообщений: 12572
  • Киев
Re: Soldano Hot Rod 50 Plus - закос под клон.
« Ответ #249 : Февраля 21, 2013, 14:40:26 »
если вместо двух диодов ставить мост то получается больше чем нужно. нужно гасить резистором но каким

В моей схеме это R61. Если у тебя действительно будет выше напряжение, то нужно будет его добавить.

Оффлайн DatoG

  • Частый посетитель
  • **
  • Сообщений: 136
Re: Soldano Hot Rod 50 Plus - закос под клон.
« Ответ #250 : Марта 04, 2013, 23:04:50 »
а сколько  вольт должно быть после диодного моста?

Оффлайн aka_obscure

  • Опытный
  • ****
  • Сообщений: 957
Re: Soldano Hot Rod 50 Plus - закос под клон.
« Ответ #251 : Марта 05, 2013, 03:09:16 »
DatoG, 6.3В по схеме сло, не?  :hmmm:

Оффлайн DatoG

  • Частый посетитель
  • **
  • Сообщений: 136
Re: Soldano Hot Rod 50 Plus - закос под клон.
« Ответ #252 : Марта 05, 2013, 09:00:54 »
DatoG, 6.3В по схеме сло, не?  :hmmm:
переменка 6.3в а после диодного моста по идее напряжение больше должно быть

Оффлайн aka_obscure

  • Опытный
  • ****
  • Сообщений: 957
Re: Soldano Hot Rod 50 Plus - закос под клон.
« Ответ #253 : Марта 05, 2013, 13:05:52 »
DatoG, по схеме написано, что 6.3В но это походу с учетом посл. цепи. Сколько сразу на выходе моста хз ???

Оффлайн Антон Королев

  • Новичок
  • *
  • Сообщений: 1
  • GuitarPlayer.Ru fan!
Re: Soldano Hot Rod 50 Plus - закос под клон.
« Ответ #254 : Марта 07, 2013, 00:12:51 »
после моста(БЕЗ емкости) -чуть меньше,чем 6,3 в .С емкостью=умножь на 1,41(или тупо вольтметром померь).Без нагрузки=8,4 в. Под нагрузкой =поменьше,но надо будет ,,прибирать" на месте . Резисторами.